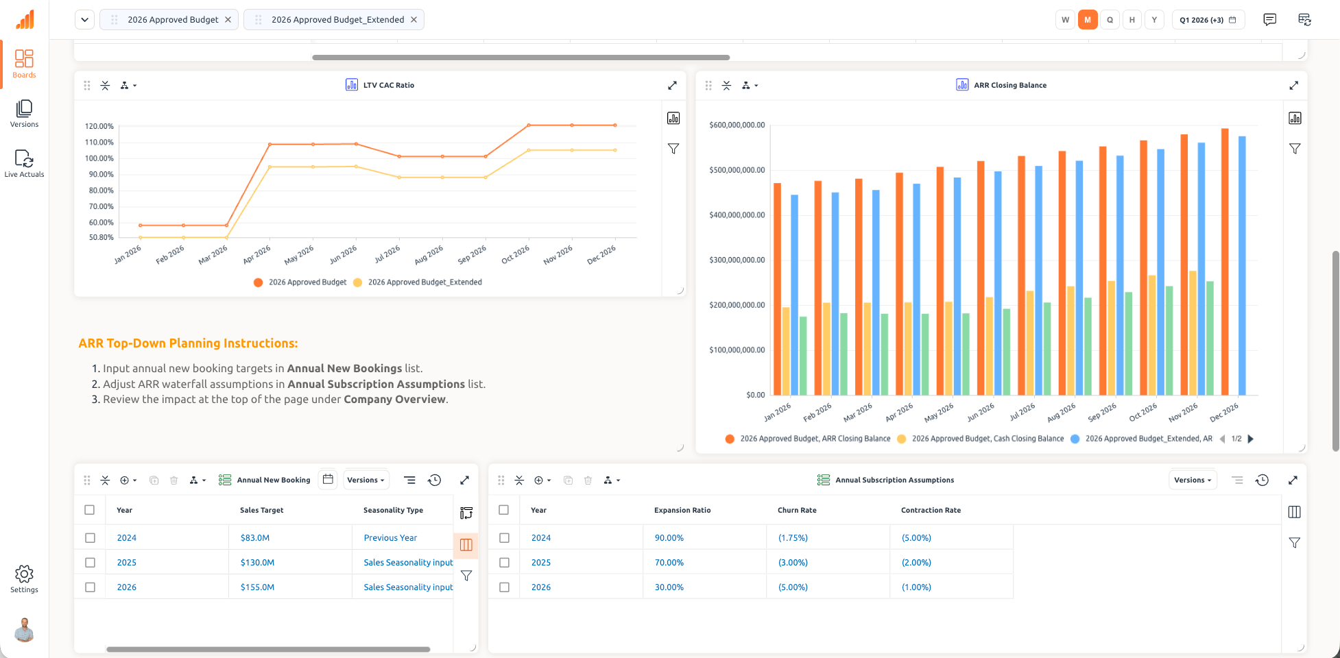
When marketing budgets are managed in spreadsheets or legacy tools disconnected from revenue models, every budget decision becomes a negotiation rather than a data-driven choice. Fintastic connects marketing investment to revenue outcomes in a unified model, so teams can plan and spend with confidence, adjusting in real time as performance changes.
Legacy marketing planning tools track spend but don't connect it to outcomes. Fintastic was built differently, with an architecture that keeps marketing assumptions, pipeline models, and financial forecasts in sync, so marketing leaders can plan investments that are directly tied to revenue targets and justify every dollar with data.

.png)
.png)
.png)
.png)
.png)
.png)
.png)


.png)
.png)
.png)
Fintastic was built for enterprise planning environments where models grow large, data updates continuously, and teams must evaluate multiple scenarios quickly.
Enterprise planning environments require models that scale, data that stays current, and scenarios that run without limits.
Where Systems Struggle
How Fintastic Handles It
Slow Calculations
As datasets expand, recalculations slow down planning workflows and delay decisions.
Adaptive Modeling
Models evolve alongside operational complexity without structural redesign.
Fragmented Models
Teams split models across files or modules to maintain performance.
Independent Scenario Versioning
Multiple scenarios run simultaneously without slowing down any other version.
Limited Scenario Testing
Running multiple scenarios degrades model performance, so teams are forced to limit the number of versions they maintain.
High-Performance Computation
Calculations remain fast and can accommodate an order-of-magnitude larger dimensionality than industry benchmarks.
Planning Becomes Coordination
Finance teams spend more time maintaining their platforms and communicating outside the platform than analyzing outcomes.
Continuous Data Synchronization
Operational data stays aligned with planning models through incremental updates.
Enterprise planning environments require models that scale, data that stays current, and scenarios that run without limits.
Where Systems Struggle
How Fintastic Handles It
Slow Calculations
As datasets expand, recalculations slow down planning workflows and delay decisions.
Adaptive Modeling
Models evolve alongside operational complexity without structural redesign.
Fragmented Models
Teams split models across files or modules to maintain performance.
Independent Scenario Versioning
Multiple scenarios run simultaneously without slowing down any other version.
Limited Scenario Testing
Running multiple scenarios degrades model performance, forcing teams to limit the versions they maintain.
High-Performance Computation
Calculations remain fast and accommodate an order-of-magnitude larger dimensionality than industry benchmarks.
Planning Becomes Coordination
Finance teams spend more time maintaining platforms and communicating outside the system than analyzing outcomes.
Continuous Data Synchronization
Operational data stays aligned with planning models through incremental updates.
Marketing planning environments require models that connect spend decisions to revenue outcomes, enable fast scenario modeling, and keep marketing and finance aligned on a single source of truth.
Where Tools Break Down
How Fintastic Is Built Differently
The Challenge
Budget Disconnected from Outcomes
Marketing spend is tracked in isolation from pipeline generation and revenue performance, making it hard to justify or defend budget decisions.
Fintastic Solution
Adaptive Modeling
Marketing models update dynamically as spend assumptions, channel allocations, and pipeline inputs change, eliminating stale snapshots and version confusion across teams.
The Challenge
Slow Reallocation Cycles
Shifting budgets between channels, campaigns, or regions requires manual approvals and updates rather than real-time remodeling.
Fintastic Solution
Independent Scenario Versioning
Marketing teams can model multiple budget scenarios simultaneously, conservative, aggressive, channel-specific, without overwriting the live plan or each other's work.
The Challenge
Finance-Marketing Misalignment
Finance teams can't validate marketing assumptions, and marketing teams can't see how their plan lands in the broader financial model, leading to budget credibility gaps.
Fintastic Solution
High-Performance Computation
Even large multi-channel, multi-region marketing models recalculate instantly, so teams can stress-test assumptions and explore budget trade-offs without waiting for refreshes.
The Challenge
Campaign-Level Opacity
Aggregate spend numbers hide performance at the campaign, channel, or segment level, making it impossible to optimize mid-flight or show granular ROI to leadership.
Fintastic Solution
Continuous Data Synchronization
Operational data, actuals from other platforms, and financial forecasts flow into Fintastic in real time, ensuring marketing plans always reflect current performance rather than last month's export.
Fintastic is built on a unified planning architecture that handles complex enterprise models at scale, without sacrificing calculation speed or fragmenting workflows across models. With Fintastic, finance teams can:

Built on an architecture that connects marketing investment to revenue outcomes at scale, with no attribution gaps, no stale reports, and no version conflicts.


Multi-channel, multi-region marketing models recalculate instantly, even under complex budget scenario analysis.
Marketing spend, pipeline attribution, and financial forecasts linked in one unified planning model.
Ask questions in natural language about budget performance, channel efficiency, or pipeline contribution across all marketing models.


.png)

Build the annual marketing plan with full channel breakdowns, headcount costs, and agency spend, connected directly to revenue targets and pipeline generation goals.
Model the expected return from individual campaigns or programs before committing spend, and track actual vs. projected ROI in real time as campaigns run.




.png)
When market conditions change or a channel underperforms, model reallocation options instantly and compare their revenue impact before making any changes to the committed plan.
Understand exactly how much pipeline each marketing dollar is generating, by channel, segment, and region, and use that data to drive smarter investment decisions.



.png)

Marketing and finance teams work from the same planning model and spend assumptions, eliminating the credibility gap.
When marketing planning runs on Fintastic, the outcomes extend beyond better dashboards, they change the business relationship between marketing and the rest of the organization.
Marketing teams can defend every budget decision with data, showing exactly what pipeline and revenue impact each investment is expected to generate.
Budget shifts between channels or campaigns happen in hours rather than weeks, with immediate visibility into downstream revenue impact.
Marketing is positioned as a revenue-generating function with quantifiable business impact rather than a cost center subject to arbitrary budget cuts.
Finance, marketing, and revenue teams operate from shared assumptions, reducing the friction that typically derails QBRs and annual planning cycles.
Marketing performance planning software enables marketing teams to connect investment decisions to pipeline generation and revenue outcomes. Unlike generic budgeting tools, it provides channel-level modeling, campaign ROI tracking, and real-time visibility into how spend translates to business results. Fintastic gives marketing teams the infrastructure to plan, adjust, and defend spend decisions with data, not gut feel.
Most marketing tools are built to track spend and report on campaign performance in isolation. They don't connect marketing investment to the financial model that finance teams use to forecast revenue. As a result, marketing and financial plans are maintained in separate systems, making it nearly impossible to show the downstream pipeline and revenue impact of every budget decision. Fintastic solves this by modeling marketing spend, pipeline attribution, and revenue outcomes in a single unified environment, so the connection between investment and impact is always visible and defensible end to end.
When a channel underperforms or market conditions shift, Fintastic allows marketing teams to model budget reallocation instantly. Teams can compare the revenue impact of different allocation options side by side, see how changes ripple through pipeline targets, and commit to a new plan with full visibility into the downstream financial effects. Reallocation decisions that once took weeks of back-and-forth happen in hours.
Yes. Fintastic is designed for cross-functional planning environments where marketing and finance operate on the same model, using the same data in real time, with visibility based on permissions. Marketing teams can build and maintain their plans while finance teams validate assumptions and roll them into the broader financial view without version conflicts, reconciliation delays, or credibility gaps. Both teams see the same numbers, which changes the nature of budget conversations from negotiations to aligned decisions.
Fintastic supports the full range of marketing planning workflows, B2B or B2C, including annual marketing budget planning with channel and headcount breakdowns, campaign ROI modeling and tracking, budget reallocation scenarios with revenue impact analysis, pipeline contribution, and KPI modeling. These workflows are connected, so changes in one area, like a budget shift or pipeline revision, immediately flow through to related plans and forecasts.
Fintastic includes native AI capabilities built directly into the planning architecture. Marketing teams can ask questions about budget performance, channel efficiency, or pipeline contribution and receive answers from the live planning model, not from a static dashboard or exported report.
Fintastic enables marketing teams to plan investments with confidence, adjust dynamically as performance changes, and demonstrate clear ROI to finance and leadership.